中国投资配资平台官网
作为中国通信企业了解国家最新政策走向的风向标,企业研讨国内外新技术发展形势的议事厅,企业思考未来发展战略的权威性、高端性、互动性平台的2025中国信息通信业发展高层论坛于6月10日在京举办,格力泰山楼宇数智化平台亮相现场,为会议带来数据中心绿色制冷解决方案。
针对数据中心产业发展的重要技术趋势,分论坛将围绕“低碳”“液冷”“存储”等探讨数据中心技术与产业发展分析、“新基建”与“碳中和”对我国数据中心产业升级的影响、数据中心建设和运维实践等热点话题,邀请行业协会、国内头部数据中心企业参会。
在该专场论坛上,格力建筑环境与节能研究院暖通工程师韩家宝带来《格力泰山助力数据中心绿色升级》主题分享。
分享内容包括了格力泰山楼宇数智化平台、数据中心绿色制冷解决方案及支撑绿色降碳的多款高效设备和专业服务体系,提出了全球首个零代码的数字基建绿色生态方案。
会议分享了“高效冷却”“光储直柔”“敏捷环控”等技术,如光伏直驱+在线储电蓄冷、全变频+冷热互联、智能感知+AI驱动等设计思路与产品特点,技术主体依托于格力泰山平台衍生迭代,实现从规范到完善的全链路格力泰山低碳解决方案。产品涵盖了格力自主研发的格力泰山系统软硬件,全球单机头冷量最大磁悬浮离心机(高温工况1700RT),集成式动压气悬浮变频离心机,行业首创永磁变频离心机等“高、精、尖”设备;且针对智算中心单机柜功率密度增加,格力提出无油制冷剂直接冷却、氟泵、热管、冷板式液冷等技术,结合格力实际应用案例详细解析了格力在智算中心应用的系统保障及显著节能性。
同时,紧跟国家推进数据中心余热回收利用政策,格力推出了行业独有的余热回收大容量高温热泵离心机,配备自主研发的高温大温升多级压缩系统,高效解决机房散热问题的同时实现清洁供暖。
品牌荣誉中国投资配资平台官网
大会现场举办“2025中国信息通信业发展高层论坛”信息通信基础设施建设与运维典型案例该评选活动,旨在挖掘和推广行业内的优秀案例和先进经验,推动产业向更高水平迈进。
此次格力凭借“基于泰山楼宇数智化平台的数据中心零碳高效冷却系统应用案例”荣获经典案例荣誉证书,入选由中国通信企业协会组织编写的《信息网络能源系统安全运行指南》。

案例分享

高栏港智算中心项目应用基于格力泰山楼宇数智化平台的数据中心零碳高效冷却系统,从高效冷却、敏捷环控、光储直柔三方面,实现节能、控能、创能,打造安全稳定、运行可靠、绿色节能、先进示范的数据中心冷却系统零碳样板工程。

主机选用2台光伏直驱气悬浮离心式冷水机组,供回水温度18/24℃,末端采用定制开发的高水温列间空调,应用自然冷源利用、可再生能源引入等关键技术,在节能的同时,实现控能、创能。

在系统实施交付上,应用BIM技术实现数字化集成交付。制冷机房各模块100%工厂化预制,现场拼接连管即用,现场施工调试时间缩短80%以上。

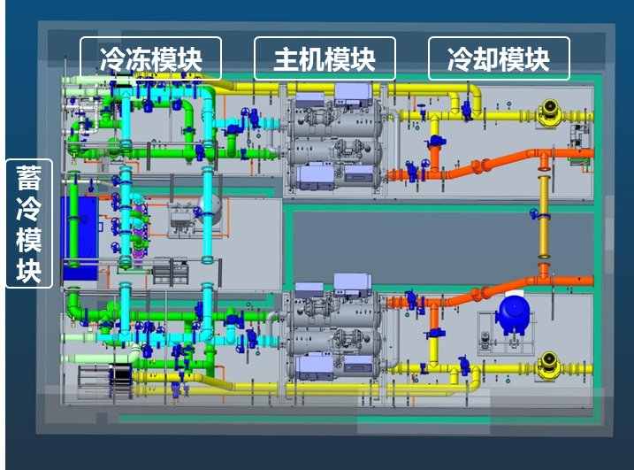
模块化制冷机房设计
在系统控制节能上,基于格力泰山楼宇智控系统(包括核心工业控制器、开发工具、节能控制柜、群控软件),全栈自研自制,在保证系统最优控制的同时,实现系统长期安全可靠运行。

本项目为全国首个数据中心光储空项目,应用高效机房、自然冷源利用、可再生能源引入、智能控制等关键技术,实现全年PUE<1.2,年省电96.8万度,折合单服务器机柜年节省电量3093度,年减少CO2排放964吨,实现冷却系统零碳排放,为数据中心行业实现“碳中和”提供探索经验。
在AI浪潮及利好政策的推动下,我国算力基础设施建设进入了多元化、智能化、绿色化发展的新阶段。
未来,格力中央空调还将继续用切实行动助力我国算力产业绿色化低碳水平发展迈上新台阶,实现绿色化、智能化、高效化的高质量发展目标中国投资配资平台官网,用实力让世界爱上中国造。
九龙配资提示:文章来自网络,不代表本站观点。